1-千川页面认识及每个指标介绍&含义

适用范围:
- 巨量千川:抖音带货&电商卖货
- 巨量广告:
- Ad 户(信息流),例如推广游戏,让用户下载其 APP;直播玩知识付费(小雪花)
- Cid,用户在 A 平台浏览广告并引导跳转到 B 平台促进消费(站外引流)
- 巨量本地推:团购券,例如瑞幸/星巴克在直播卖当地门店团购券
- 巨量星图:达人带货(MCN 机构),例如网红打转转、瓜子二手车广告等
推广

千川推广用得多的是竞价推广,品牌推广用的少。
通投广告是最常用的,体量大;搜索广告一般为精准用户(对产品有需求,那么转化率就看主播能力了),所以 ROI 较高。
通投广告和搜索广告的属性内容一致,我们以通投广告为例讲解即可

深蓝色为主体户(有些主体户跟抖店一体),浅蓝色为代理户(又叫子弹户?)
广告属性
重要指标:
- 消耗
- 直接支付 ROI
- 点击率
- 纯付费打素材情况下,正常点击率:2%~7%(行业均值)
- 平均千次展现费用
- 客单价 50-400 元,千展费用在其 50%-60%为正常。如果费用太低(流量便宜),通投的人群范围广(不精准),费用太高(流量贵)则投放人群的筛选条件太多。流量过高过低都不行,关乎费用和人群质量。
- 7 日总支付 ROI
- 转化数
- 转化成本
- 转化率
- 点击单价

计划属性
虽然现在提倡复制计划,但它不一定好;打出价,老计划在跑量没有衰退的情况下,新复制计划大概率跑不过老计划,除非出现衰退。
如下图在画框的阶段(成交趋势上来的时候)去建计划是很容易被消耗的,计划遵循 CPM 或 ECPM(ECPM 越高,用户刷到你直播间概率越高)
千川计划遵循 CPM 或 ECPM,这里的 CPM 和 ECPM 是什么?

计划的推广方式有两种:托管和自定义,23 年以前分别叫稳投计划(包含极速推和稳投)和专业计划
为方便盯盘,计划属性可以这么设置:
- 计划状态
- 学习期,无论 ROI 计划还是成交计划,都是 3 天
- 成本保障,绿色是确认中,红色为失效(由于单日修改出价超过 2 次造成,导致无法满足保障条件),黄色是赔付用的(后续会讲解具体怎么利用赔付以及规则讲解)
- ROI 目标
- 出价(元)
- 预算(元)
- 消耗
- 直接支付 ROI
- 转化数
- 转化成本
- 平均千次展现费用
- 点击率
- 转化率
- 展示次数
- 点击次数
- 7 日总支付 ROI
- 7 日总成交订单数
- 7 日总成交金额
- 直接成交订单数
- 直接成交金额
- 点击单价
一户一投时可以删除直播间信息属性
盯盘
在创意中,素材比较垃圾的可以暂停
在详情中,可以看做了什么定向,覆盖量是多少

日志用于记录每一步的操作
改计划出价直接点出价价格就可以改,无需进入单计划详情页
计划创建好后一般不会再改原定向
广告组

可分为专业组、放量组、测素材组,广告组是有权重的,有的公司会硬性要求每天建一条广告组,但广告组 公司没要求的话只用一个组也行
创意
直播间画面
看当天的直投情况

视频

这里的视频也叫素材,可以查看当天消耗最高的素材,然后把这个素材单独去拉或者建计划

程序化的计划是暂停不了素材的,只能删除素材;自定义计划可以暂停/删除素材
标题
谁想标题?投手 or 运营 or 编导?
看公司具体情况,一般投手想比较多
编导传素材给投手,投手上传至千川
标题可借鉴同行素材,例如公司做眼影盘,在抖音搜眼影盘找同行素材,多看几个就知道怎么写了
协作者

当前户绑定的人员列表

一般主要看概览,下面三个单独去看的情况少
新建计划

推商品:挂小黄车 推直播间:直播卖货
营销场景大部分选择日常销售;老粉成交占比过高的情况选择新客转化;
投直播加热的情况:
- 直播加热一般不投,除非老板硬性要求做大场(几千人)有达人/网红来带货可选择直播加热,或直播间在线人数一直上不来,放量也放不动,这时可投直播加热

举例
自定义
以下面直播通投自定义进行讲解:

投放的优化目标如果是跟结算相关的,例如结算 ROI,平台则不会推送给退货率高的用户
日常选支付 ROI 和直播间成交为主

放量投放,由系统自动出价,一般日预算可设置为 300 or 500 or 1000(元)
Important
优化周期分直接成交和 7 日总成交,直接成交则是当天用户直接在直播间下单,7 日总成交则是间接成交,用户可能不在当天下单,而是 7 日内某一天,例如明天
智能优惠券,是平台出钱给你发放的(而非从货款里扣钱,平台目的是为了拉新,站外引流,一般优惠券 30 元),但很多直播间是不要外站人群,所以新户不建议开,因为新户建立一个模型,设置了智能优惠券容易吸引外站人群(新户先把站内人群搞定再吸引站外人群);如果是老户的话,成交已经趋于稳定的情况,可以开放智能优惠券来吸引站外人群,而如果公司有硬性条件说不开,那不开就行,做好站内。
投放时间内的固定时长,以前叫快速推(更容易推出去),下面的数量是代表多少个小时

总预算,新户以千元为单位,2k 或 5k。像老户,已经稳定了,则可以投到 1w、3w、5w 等
出价,后续会详细讲,右边是平台给出的参考,不一定要按照这个,看你直播间具体数据情况而定

定向设置,不限和智能定向目前区别不大(只能说智能定向目前还不太智能)
定向人群中,性别和年龄是基础定向

智能放量和扩展搜索定向一般不启用

添加创意中,直投就直接投直播间画面,投素材则选视频。视频的创意类型有两种:自定义创意和程序化创意(二者的区别)
创意分类和创意标签后续讲


托管


直播托管(原成本稳投):
- 只能跑 ROI 和成交
- 投不了 人群包
- 直播间画面和视频可同时勾选

全域推广,无论推直播间或推商品,都只能建一条计划,其直播大屏在计划详情页内查看

数据

概览

标准推广数据
分析直投和素材

词汇后续讲,用到搜索计划
全域推广数据
全域推广数据,这里能直观看到直播间画面素材和视频素材的数据差异

直播分析
盯盘用两个页面:
- 一个是 这个页面(看当天的数据,【竞价推广】-【标准推广】)
- 另一个是下图这个(看当场直播的数据,【数据】-【直播分析】)

大部分时候用的还是 看当天页面,因为这个能看时段,另一个不能

分析图表,看流速稳不稳,空耗的原因,主播能转化多少价位的商品(例如该图中大多时候消耗超过一百的 ROI 为 0,说明主播不太能转化大量,承接不住,只能吃消耗在一百以下的)

素材分析
洞察分析



素材来源包括:
- 主页素材(这里指用户已上传到抖音账号的素材)
- 共享素材
- 本地素材
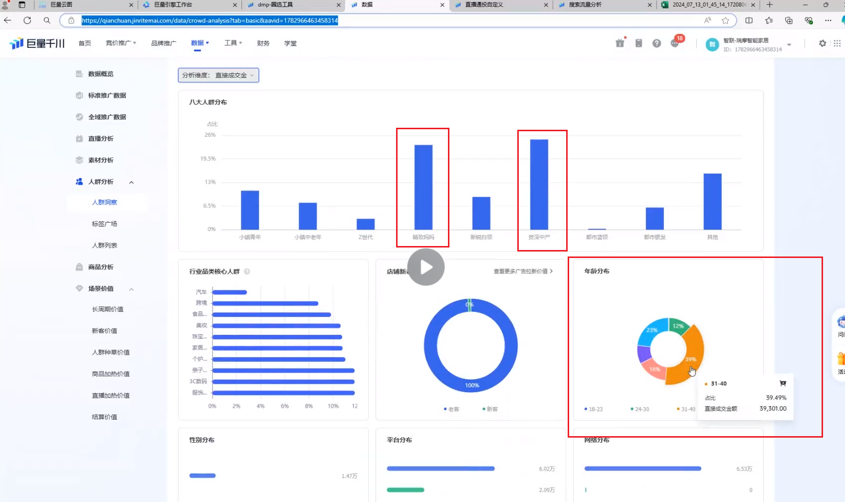
人群分析
人群洞察
常看展现次数和直接成交金额,展现给哪个人,谁成交了,看二者是否一致。如果是,证明我们的人群是 OK 的


通过以上数据分析,来明确怎么打对象人群
行业品类核心人群,你做什么产品,相关的核心人群人数应该是最高的
如果老客占比达 20%及以上,那么我们可以去打新客,这时老客(关注你的老粉)即使不去打 不去花钱买老客流量,也可能会刷到你的直播间去消费


标签广场用得少
人群列表
用于创建千川的 人群包

工具
常用的工具是投放工具和优化工具

视频库,用于上传本地视频

直播剪辑工具一般没用到
素材参考


建徕卡建议在定向包管理内建
账户优选起量,如果现阶段是做增量的,可以用这个

因为负评影响转化率
计划清理用得少
搜索流量分析(搜索词)后续讲,这个里面的标签根据你的行业产品情况可选用到你的 创意标签 中

在投计划配额查询,意义不大
账户违规管理现在抓得严,像素材撞审、素材违规等
财务:看余额用的
巨量问问:机器人客服,当我们需要问审核问题时(例如素材或计划被卡审、计划不消耗),可以发“人工”进行咨询,不要问技术傻 X 问题(例如“我的 ROI 为什么上不去?”)
常用的营销服务有:巨量算数(看类目用的)、巨量云图(人群包、素材、策划)、巨量创意(看素材用的)、巨量引擎方舟(乙方给甲方代投用)
2-千川各种类型计划搭建及如何使用千川辅助工具
基本介绍
内容和第一讲有些重叠,深入进行讲解
转化目标:ROI/成交/(7 日 ROI/7 日成交)/结算
转化目标里的结算不是重点
托管和自定义(托管的量是要比自定义大的)
- 托管>ROI>成交(权重)
- 老户>中期户>新户(权重)
新户上来直接打 ROI 可能会导致模型不稳定,打 ROI 用来收割 A3 和 A4 人群的
大通投:全部不限,适用于:
- 老户
- 账户模型已经稳定
- 通品
通品:食品等百货类的(刚需),男女老少通吃


系统推荐(系推,也叫小通投):只定向性别和年龄,且行为兴趣选择系统推荐(适用于新老户)

三大定向:徕卡(行为兴趣)/达人/人群包(千川 dmp)(云图人群包)

三大定向我们只三选一,其余两个不设置(默认不限),基础定向要设置
老客日常占比在 10-20%,如果超过 20%(占比过高)可以在新建计划中选新客转化

新客转化一般新户是不勾选,因为新户没有任何模型数据去支撑探索,但也有个别新户刚开始就打新客,转化还不错
直播加热(小放量):转化目标为浅层(一般我们不跑,除非老板要求),商点、互动、下单都是直播加热的转化目标,冲人气用。但日常就算跑浅层,也更倾向用随心推,因为随心推的浅层比千川便宜
示例:通投
自定义
控成本投放
控成本投放,也叫控本计划,优化目标一般选支付 ROI 和直播间成交
优化周期如果是低客单(0-几百),首选直接支付 ROI,因为用户考虑时间不长。反之如果是高客单(1k+),首选 7 日总支付 ROI,高客单用户考虑周期偏长,第一次刷到即使有需求也可能不会下单(货比三家、跟家人商量买什么款式多少预算等等),我们就可以用这个 7 日总支付 ROI(间接支付),但以上的优化周期选择不是固定的,一般情况跑不通,则换另一个选项试试。7 日总支付 ROI 也可以跑低客单,直接支付 ROI 也可以跑高客单,基于实际情况哪个跑的数据好就用哪个
智能优惠券:新户不开,大概率会给你跑到其他人群(其他人群不是主力消费人群,一般默认为垃圾人群,这里主要指站外人群),但如果打通品的话可以开智能优惠券,因为通品是刚需品,任何人群皆是主力人群(反之 ROI 低的人群都可以撇开)
老户到后期可以开,因为人群已经稳固,开了智能优惠券人群也不会偏到哪去,同时还能帮助更好跑量
固定时长 (也叫快速推)算小放量,一般我们设置 6 个小时
总预算,新户可设 500、1k、2k,老户可设 5k、1w、2w 等,看你直播间实际的体量,每天投放消耗多少钱去预算(后面入职不懂问长安哥就好了)
支付 ROI 目标,老户可以参考 ROI 目标值,新户不看平台推荐,因为它是所有账户的均衡值参考意义不大。
新户看的是客单价,没有数据参考先打成交,打成交可出到客单价的 1.2-1.5 倍,ROI 的话前期目标值可定为 1,最低 ROI 定为 0.8,后续再做递增(因为新户没有任何模型,没有点击率、转化率等,我们需要高出价来抢量)

刚入职,如果是老户先看跑 ROI 还是成交比较多,一开始先随和它以往的账户情况,慢慢熟悉后再测试其他东西,不要一上来就测出价,因为如果测出价效果不好老板可能会质疑你的实力。

老户新建计划的基础定向,可参考人群洞察中的消费主力群体是什么年龄段、男或女
创意分类老户新户都要选,如果选项中没有我们想要的,则选一个相近的
创意标签可参考【流量分析】-【搜索流量分析】,下载词云榜单文件,同时创意标签需要填满

计划名称可这么命名:日期+ 转化目标 +视频/直投+定向+创意分类

广告组一般可分为三个:
- 优质复制组
- 放量组
- 测试素材组
建组少的原因是广告组是有权限的,但如果公司有硬性条件,每天都要建广告组,按天划分,那就另说
关于出价,计划能不能拿量的逻辑:ecpm 值

放量投放
放量一般设置小预算,日预算可设置 300-500 元,常用来跑定向
放量的底层逻辑是优先花钱(为了消耗,跑出去)
新户一般会跑一两条放量来浅代替控本去消耗,因为新户的控本比较难跑,原因为上图红色标注(甚至 1.8 倍、2 倍都跑不动),但不能持续跑放量,我们的主力计划一定是以控本为主
覆盖:

达人

人群包


- 徕卡覆盖人数:2-5kw,新户可以少点(2kw)
- 人群包覆盖人数:3-5kw,新户可以少点(2-3kw)
- 达人,如果覆盖量小(例如只有几百万),可以再带一些大类目来增加覆盖面
Important
大覆盖可以低出价,小覆盖高出价(roi 同理)

覆盖的大或小是相对的,例如大通投和小通投
自定义创意更适合跑主页素材(可打 1-3 条去跑),同时它是 1 对 1 的:

程序化创意基于跑新户更容易测出来效果,同时它是多对多的:

如上图,选择程序化创意,上传 5 个视频素材且设置 5 个创意标题,他们之间不是按顺序一一对应的,而是随机匹配,第一个视频有以下设置的 5 种标题与之对应,所以上面才说程序化创意跑新户更容易测出来效果(包含的可能性更多)
小结:推荐主页素材跑自定义创意,本地素材跑程序化创意(前者已拿到初步结果样本数据,后者需测试结果)
抖音主页可见性设置,一般选 仅单次展示可见 (跑本地的素材不想发到账号主页),选择 主页始终可见 会上传到账号主页中
托管


托管只有日预算,没有出价(我们这里预算可以直接理解为出价),托管是自动帮你出价的,预算高跑得快,一开始可以设置 300-500 元,用低预算的放量让它慢慢跑,效果好再加预算
Important
同定向的情况下,托管出价可以比自定义低,原因
智能优惠券跟上面相同,新户先不选,老户可以
托管跑控本无法选固定时长,跑放量可以选,但跑放量一般还是选自定义,托管的放量目前不太好用,不过还是根据自己的账号情况选择

提升账户权限需要字节内部审核
托管是可以直播间画面和视频一起选,自定义只能二选一
- 自定义和托管该怎么选,选择条件是什么?📅 2024-12-22 答:开播优先自定义,要量选托管 ✅ 2024-12-22

参考链接:
示例:搜索
自定义

智选流量如果我们怕不精准就不开
搜索自定义也是打支付 ROI 和直播间成交
词包是系统推荐选择,词根相关词是手动选择,后面两个不常用

关键词的添加除了上图,还可以到 搜索流量分析 获取
托管
抢首屏,降低值控制在 10-15%都可以,不要让支付 ROI 目标与降低后相差太多就行。如果平常跑 ROI:3,今天设置高点,调到 3.3 或 3.4,那么降低值可设置到 20%

日预算基本设置 5000 元
不添加视频就默认直投(跑直播间画面),添加了视频就跑素材

- 跑直播间画面是推直播间的意思吗?答:是的 ✅ 2024-12-22

命名跟上面一样

建计划过程中注意选择正确的开播抖音号,这是投手的大忌
徕卡选词
一般添加到【数据】-【定向包管理】


- 行为:这类有下单购买等深层行为的用户,所以覆盖人数小
- 兴趣:看过相关直播间、点赞评论素材、点过商单等这类浅层的行为,所以覆盖人数大
行为的人比较少,所以我们需要将预期放大点
徕卡选词(大行为小兴趣):类目词+产品词+功效词+产品相关词 小行为小兴趣(垂直徕卡):类目词+产品词+功效词 大行为小兴趣:类目词+产品词+功效词+产品相关词
以上三者是共存的
以粉底液为例:


功效词(不卡粉、美白、磨皮等)在行为里选,不在兴趣里选。兴趣只选类目词和产品词,不然选了功效词覆盖范围太大了


定向包名称可以写垂直徕卡,例如美妆徕卡、卫浴徕卡等
达人选词
以美妆为例,我们可以选以下三个,好物推荐在时尚分类中(实际验证这个好用),校园生活也有很多女生对美妆感兴趣,可选。如果觉得覆盖面太广就删除好物推荐,先选垂直领域相关的

除了选达人分类,我们还可以选抖音达人,不过一般选抖音达人覆盖面较小,这时我们可以补一个达人分类增大覆盖面
人群包
以下介绍人群包怎么打
进入【数据】-【竞价数据】-【人群分析】-【人群列表】,点击圈选人群(里面的八大消费者需要会背诵,最好滚瓜烂熟)
看账户的人群模型(看主力消费人群是哪些),前往【人群分析】-【人群洞察】



老户模型稳定可以参考这里的核心人群
只选一个核心人群覆盖面太小,所以多选一个增大覆盖面

大家电在抖音的体量不是很大
人群包 dmp 圈选,除了分析人群洞察,还可以参考同行(第六讲会讲解如何参考)
辅助工具
搜索流量分析
巨量算数
徕卡词和创意标签不知道怎么选可以借助辅助工具【搜索流量分析】、【巨量算数(参考关键词指数、关联分析)】
巨量算数还可以查看类目的人群画像,但看不了八大人群,八大人群只能去第三方软件看
类目:马桶

巨量云图
云图:分为品牌版和极速版
下图为品牌版,左上角有写

品牌版申请难,审核时间可能得 3 个月,极速版较快,一两个星期可能就搞定了。所以有的公司有,有的没有
5A 人群:A1-A5(权重由低到高)
A1 人群了解、A2 人群吸引、A3 人群问询(互动,点赞评论。拍下订单未付款)、A4 人群首购(新客)、A5 人群复购

和旁边的内容素材
云图的作用是用来搭人群包和内容素材分析,比千川 dmp 更好用

【云图-搜索-搜索词洞察】 也可以用来搭建搜索计划、徕卡选词、搭人群包

3-出价和 ROI 的深层理解以及他俩赔付规则认识及应用
基本我们打的都是 ROI 和成交
千展
cpm:千次展现费用,比如展现 1000 次,花费了 60 元,那么 cpm=60,在此基础上展现 1w 次,则 cpm=600
弊端:只要展现就会扣费
ocpm:相当于千次展现的升级版,更有保障(基于你账户的(成交)大数据推送相似人群从而达到转化行为,且 ocpm 有赔付)


成交

Important
成交的量是要比 ROI 大的
成交探索的人群跟 ROI 探索的有些不一样
成交探索(A1-A5 人群),它会优先触达 A1-A3,因为成交的逻辑是以成交为目的去给你探索更容易成交的人。
示例:一个直播间内,A 客单是 100 元,B 客单是 50 元(A 和 B 指代类别),说明这两个类别的顾客平均消费金额(客单价)分别是 100 元和 50 元。打成交计划的话,系统会优先推送低客单价的商品(也就是 B 客单种类,因为低客单价更容易达成成交),所以成交计划也被称为种草计划
ROI
Important
高 ROI=低出价,高出价=低 ROI(原因)
ROI 探索(A1-A5 人群)它会优先触达 A4-A5 人群,以你设置的系数和近 7 天 ROI 的表现来作为系推的依据,去给你跑。它被称为收割计划。(有种草才有收割)它是根据你成交模型中人群标签重叠的那一部分
新户先打成交积累足够多的订单量(先打成交的原因),打的差不多再介入 ROI,在此期间不要打托管(原因,托管权重大,打托管会影响成交和 ROI 计划)
赔付规则
有 20 单的转化数,就是过了学习期(那么该计划就可以更好去跑量了)

哪怕没过学习期,只成交了几单,它也会根据你这个成交计划的人群模型去给你探索,只不过效果肯定没过了学习期的跑量好(高客单的账户成交计划可能跑几个月都没一条成交计划过学习期的,但它也能跑)
学习期:3 天
赔付保障时间:
- 成交计划:N+3(N 代表当天新建计划后,当天剩余时间)
- ROI 计划:N+1
赔付规则(需均满足赔付的条件):
- 成交计划:
- 一天内不修改出价和定向超过两次
- 转化数≥6 个
- 转化成本高于出价的 1.2 倍
举例:出价 30,转化数 6,转化成本 45(大于 )且不超过两次修改,条件均满足则平台给予赔付